1.企业简况
上海三快科技有限公司是一家民营有限责任公司。2015年,上海三快科技有限公司旗下美团网与大众点评网联合宣布达成战略合作,双方共同组建一家新公司--美团大众点评网(以下简称美团点评)。美团点评已成为中国O2O领域的领先平台,也是中国最大生活服务电商平台。与传统的商品交易类电子商务不同,我们以互联网为载体,将线下生活服务业,包括餐饮、电影、酒店、休闲娱乐、生活便民等与线上消费者进行对接,实现用户线上交易,线下体验,是典型“互联网+”运营模式。
2016年1月19日,美团点评完成首次融资,融资额超数十亿亿美元,融资后公司估值超过百亿美元。此次融资由腾讯、DST、挚信资本领投,国开开元、今日资本、Baillie Gifford、淡马锡、加拿大养老基金投资公司等国内外知名公司跟投。
美团外卖是美团点评旗下的在线订餐平台,为用户提供优质的外卖订餐服务。于2013年11月正式上线,全国合作商户近百万,在校园和白领市场均保持市场第一地位。2015年5月开始,美团外卖平台开始从“信息提供型的轻模式”逐渐转向“自建物流配送的重模式”,致力于提供配送一体化解决方案。截至17年3月,美团外卖日订单量超过1000万单,市占率超过50%,是中国最大的在线外卖平台。但是目前国内餐饮有至少四万亿市场,外卖餐饮仅占1%,五年后有可能增长到10%-30%,发展前景广阔。
2.主要问题
在外卖配送领域,配送调度一直都是是外卖行业的一大痛点。行业发展初期,配送主要使用骑手抢单和人工派单两种模式。抢单模式存在较严重的挑单、拆单、乱抢单等问题,既不能保障商户用户体验,又不能保障资源合理分配,造成运力浪费和效率低下;人工派单对调度员个人能力要求高,既不利于业务快速扩展,又无法应付高单量,同时人力成本也很高。
最重要的是,O2O 外卖订单的实时调度问题是一个强随机环境下的超大规模复杂组合优化难题,在国内外学术界和工业界都没有成熟的解决方案。面对这一情况,美团外卖积极响应国家《物流业发展中长期规划》和《“互联网+”行动计划》,自主研发智能配送调度平台,解决企业内部外卖配送这一复杂难题。同时,将打造一个线上线下一体化的综合O2O配送平台作为未来的努力方向,实现“互联网整合末端配送”,建成中国同城配送运营系统的伟大革命,引领中国同城配送产业的转型升级。
3.解决方案
公司组建包括技术人员、业务一线人员、公司管理层在内的项目团队,一方面深入业务一线,深入了解商户和消费者痛点和需求,持续进行行业调研,另一方面紧密关注相关技术领域国际前沿的研究成果,将实际业务特点和技术有效结合,进行成果研发,不断进行成果快速迭代、更新和验证。公司团队用不到半年的时间,借鉴了传统工业物流优化难题的解决智慧以及 AlphaGo(阿尔法围棋)的最新人工智能技术,针对外卖配送的特点,进行了一系列模型、算法和业务模式的创新。以此为基础,打造出一个业内领先的配送智能调度系统,做到订单的最优自动分配,在合适的时间把订单分给最合适的骑手,从而提高骑手的配送效率,缩短用户的等餐时间。本项目主要技术难点和解决方式在以下四方面。
(1)O2O 配送调度的超大规模实时优化技术,支撑每日千万订单的秒级实时调度
外卖配送调度问题是一个强随机环境下的超大规模复杂组合优化难题,业界没有成熟解决方案。针对此问题,项目组综合运用蒙特卡洛搜索框架、仿生优化机制、二分图理论以及在线机器学习技术,创造性地提出了多项适用于不同配送场景的配送员路径优化算法和订单指派高效多目标优化算法,并提出环境自适应的模型和参数自学习调优机制,有效实现了配送员行驶路径和订单指派方案的高效优化,在全方位指标评测下优于人工指派,显著提升了配送调度的整体应用效果。以实时配送中的关键问题之一——配送员路径优化问题( NP-Hard)为例,项目组研发的基于离线评估模型训练和在线蒙特卡洛搜索的优化算法,针对美团外卖所面临的配送员路径优化问题,99.5%的情况下可在数十毫秒内得到最优解,优于目前学术界工业界已公开报道的针对此类问题的所有优化算法。该算法线上每天被调用上亿次,有效提升了配送效果。针对实时配送调度优化技术已申请了5项发明专利。
(2)大数据环境下的配送特征指标预估
依托配送过程亿级的历史订单数据、百亿级的骑手轨迹数据和上千万用户/商户特征数据,公司建立了大数据分析和优化平台。针对配送调度精准建模所需要的多类参数(如出餐时间、预计送达时间、用户交付难度参数、骑手预期位置等),提出了基于多阶马尔可夫模型、改进迭代决策树(GBDT)等的多类新型指标挖掘和预测算法,实现了出餐时间、送达时间等关键配送特征指标的准确估计,为高效配送调度提供了有力支持。在上述各配送特征指标单元预测模型的基础上,实现了配送员全过程配送行为的精准预估,能够在已知配送订单的前提下,准确估计配送员每个订单的完成时间和行驶距离。
(3)业内领先的实时配送分布式仿真平台
为有效克服配送调度策略的离线评估和分析难题,项目组将数据分析和配送问题特征相结合,对配送过程进行准确机理建模,创新性地研发了业内领先的实时配送分布式仿真平台。其中,提出了订单产生和骑手配送行为的概率密度估计模型、骑手/商户/用户的行为模型以及配送区域个性化的仿真参数自适应机制,上述技术综合应用,能够支持对实际配送过程进行准确的“快进式”模拟,准确重现和预估配送过程。该分布式仿真平台在配送过程的关键 KPI 指标(平均配送时长、准时率、单均行驶距离)上和实际配送指标的偏差很小,达到了物流仿真领域的先进水平。
(4)调度系统可视化
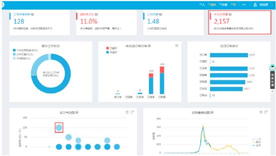
在实时监控中,可查看未完成单的超时单占比、单量和占比状态。
.jpg)
可查看截止目前的今日总订单量及同期数据对比情况
左下方的“运力气泡图”可直观看到超时严重的骑手,点击气泡进入调度控制台,查看超时单详情。
.jpg)
在调度控制台中查看超时订单的超出时长
通过控制台判断“订单超时是否处于正常范围”、“是否需要人工改派”
若需要人工改派,点击订单右侧“地图派单”,进入下一画面
.jpg)
进入地图派单页,可查看商家附近的骑手及其当前订单的配送路线方向,以选择出合适的骑手进行改派
.jpg)
订单完成后,可通过轨迹回放骑手的配送路径。
点击订单右侧“查看详情”按钮,并在下方点击查看订单轨迹。
.jpg)
4.信息化主要效益分析与评估
(1)信息化实施前后的效益指标对比、分析
平均配送时长减少显著:基于全局最优用户体验给最合适骑手派单;实时演算给出改派建议,最小化延误影响;远单立即指派给最快骑手,确保送达体验;平均配送时长从40分钟降至28分钟以内。
优化算法效果优越:在配送员多订单下的路径优化算法上,能够在99.5%的情况下几十毫秒内得到最优解,显著优于同类算法。
特征指标预估精准:目前对订单完成时间的预估偏差和路径维度计算的行驶距离平均偏差均得到了缩小。
仿真精度高:在配送过程的关键 KPI 指标上,分布式仿真系统和实际配送指标的总偏差很小。。
(2)信息化实施对企业业务流程改造与竞争模式的影响
在美团外卖配送业务上线后,智能配送调度系统作为配送过程的超级大脑,每天为超过1000万订单、十几万以上配送员提供实时、高精准度的优化计算,覆盖了大部分美团专送订单。
在关键效率指标上,在人均日单量和用户体验指标的同步提升,意味着配送效率的显著提高和配送成本的降低。据初步核算,通过该系统的应用,配送效率提升50%,配送成本降低20%以上,从而能支持向用户提供更优质的配送服务。
(3)信息化实施对提高企业竞争力的作用
智能调度系统实施后,配送效率和人均配送单量都有所增长,各项指标均领先于竞争对手,取得竞争优势。配送成本的降低,也有利于节约运营成本,将资金用于其他方面,进一步扩大竞争优势。更重要的是,智能配送平台产业化后,不仅能为总部公司带来效益提升,还能为美团外卖体系的加盟商带来每年数十亿的经济效益,增强外卖体系的综合竞争实力。
5.信息化实施过程中的主要体会、经验教训、推广意义
(1)主要体会和经验教训
以客户为中心。旧有调度模式以抢单为主,存在远单没人送、攒多单延迟配送等等问题,影响商户用户体验。公司始终坚持以客户为中心,在策略设计上最大程度上满足客户需求。
注重团队合作。为推动项目快速实施,公司推动跨部门合作,外卖配送相关部门与技术工程部机器学习相关部门在算法研究上深度合作,共同探索实时配送中的优化问题;在团队内部,外卖配送线上产品技术运营同学与线下配送工作人员紧密合作,多维度沟通,一起完成了由传统抢单到智能派单平稳过度。
追求卓越。一方面紧密关注实时调度领域国际前沿的研究成果,并根据美团配送业务特点加以消化吸收再创新;另一方面多次到一线运营、配送站去调研线下配送业务特点和行之有效的规则和知识。在此基础上,持续快速迭代调度策略,在半年时间内迭代了十几个算法版本。同时,在算法和工程细节上精益求精,不放过任何可能对结果造成影响的细节。
(2)推广意义
服务国家层面,目前中国经济,正向形态更高级、分工更优化、结构更合理的方向发展,互联网行业正以其独特的优势,在新常态下发挥着驱动和引领作用。2016年4月,习近平主席在网络安全和信息化工作座谈会上指出:“我国经济发展进入新常态,新常态要有新动力,互联网在这方面可以大有作为。要着力推动互联网和实体经济深度融合发展,以信息流带动技术流、资金流、人才流、物资流,促进资源配置优化,促进全要素生产率提升,为推动创新发展、转变经济发展方式、调整经济结构发挥积极作用”。2015年,《国务院关于积极推进“互联网+”行动的指导意见》明确将“完善智能物流配送调配体系”作为发展“互联网+高效物流”的行动重点。随着中国经济进入新常态,美团外卖智能调度平台将互联网的创新成果深度融合于餐饮行业和配送行业中,提升餐饮行业线下实体经济的创新力和生产力,形成更广泛的以互联网为基础设施和实现工具的经济发展新形态,极大的拉动餐饮物流行业效率的提升和成本的降低,建成“互联网+高效物流”的新典范,形成新常态下中国经济发展的巨大动力。
服务行业层面,在外卖配送领域,借助所研发的实时配送智能调度系统发力,可以辅助外卖业务线上线下业务更好的融合、健康、可持续的发展。除了外卖以外,美团外卖智能调度系统可以用于所有城市配送调度场景中(包含快递配送、商超配送等),帮助提高城市配送效率,减少交通拥堵,是通过创新共享实现“互联网+”便捷交通和高效物流的绝佳典范。
服务微观客户,在作为服务行业的外卖配送领域,物流配送是提升广大客户体验重要一环。智能调度系统能提升配送效率,降低配送成本,以更少的费用提供客户更优质的服务。
6.下一步规划和对物流信息化的建议
(1)下一步规划和设想
下一步将重点在三方面对智能调度系统进行改善
中央集中调度,及时应对突发状况。突发极端天气下,智能调度系统将系统监控人员位置,确保安全可控;系统获取人员在线状态,快速进行任务通知和路线推送;通过统一调度安排骑手组成民间救援力量。
扩大智能调度应用场景,服务更多中小型企业和商户。我国城市配送行业长期以来存在企业规模小、水平差、竞争环境恶劣的现象,造成了物流资源浪费、效率低下的状态,而这些又加剧了配送市场竞争混乱、物流成本居高不下、服务水平参差不齐和总体服务能力不足等诸多问题,严重降低了城市配送效率,“最后一公里”问题难以解决。下一步,我们将推动智能调度系统产业化,使其不仅服务于美团外卖现有业务,还能为中小城市配送企业提供智能高效的调度服务。通过推动智能调度系统在城市配送企业的广泛应用,我们能够充分利用社会闲散运力,建立本地末端配送网络,服务同城物流,打造我国自主创新的智能同城物流生态体系,提升社会整体服务效率,。
共享调度数据,用于公共服务。规划将调度数据不仅于用于调度平台,还可为公共服务提供数据支持,体现物流企业负担的公共社会责任。应用场景包括但不限于;骑手实时数据上报当地交通路况、天气情况及新闻事件;为地图软件提供路况数据,交通服务更加精确;局部气象变化可监测,可用于实时天气播报;突发安全事件及时反馈,第一时间通报救援。
(2)物流信息化建议
应对城市配送发展新形势,支持物流信息技术在城市配送领域的应用。近十年,电商的高速增长带来了城市配送的野蛮生长。“三通一达”、顺丰等快递企业也乘势崛起。2017年第一季度,全国快递服务业务量同比增长31.5%,远低于2016年56.4%的增长量。随着增长速度的放缓,和“三通一达”、顺丰的相继上市,城市配送关注的重点逐渐从规模扩大回归到质量提升。而运用传统的配送质量改善方法,比如加强员工培训、增加配送频次又势必带来配送成本的升高。除了快递企业以外,本地特色突出的落地配企业,也同样面临着配送质量要求日益增高,配送成本居高不下的困境。只有技术的革新,才能在提高配送质量的同时,又能控制配送成本。而物流信息技术的应用,正是城市配送领域寻求突破的关键点。
鼓励大型企业物流信息系统产业化,推动中小企业的物流信息化发展。目前中小企业由于自身限制,难以自主研发物流信息系统。而中小企业作为物流行业的主要组成部分,对提升社会整体运行效率,降低社会物流成本有至关重要的意义。应当鼓励大型物流企业将企业自身成熟的物流信息化体系产业化,为中小企业提供物流信息服务,提升行业效率,降低社会物流成本。
扶持物流信息技术自主创新,加强技术难题解决攻关。我国人口众多,地形复杂多变,物流相关问题复杂多样。很多物流难题,在国内外的学术界、工业界都没有成熟的解决方案。为了解决这些难题,技术团队需要深入业务一线,自主创新,提出切实可行性的技术方案。而我国物流和信息化的跨界人才稀缺,具备自主创新能力的物流信息化团队更是凤毛麟角。国家相关组织应对已有自主创新成果的物流信息化技术团队给与鼓励,同时加强社会关注的重点物流问题(如“最后一公里”)的技术攻关。
最新案例
